中天明锐过滤技术主要应用于机加工、常规磨削、CBN磨削等,主要服务于汽车、 轴承、玻璃等大规模金属加工行业
中天明锐过滤产品包括星型单元集中过滤系统、无纺布过滤系统、撇油器、聚油器、离心机等

中天明锐集中过滤系统优势:
多年的丰富经验,可靠的技术团队;
制作工艺确保中天明锐设备质量处于国内领先;
材料质量确保中天明锐设备寿命国内领先;
星形单元设计,使设备体积比其它厂家减小约30%以上;
优化结构设计,确保设备维护成本接近于免维护水平;
预涂过滤技术,确保设备使用成本是其它过滤方式的70% 左右;
牢固的品牌意识,确保着售后服务及时高效。




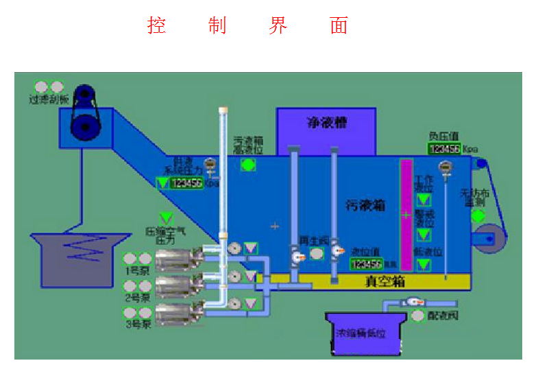
系统工作原理:
系统可自动运行,此时自动运转指示灯亮起,过滤系统供液泵运转;
供液泵组:过滤系统供液泵由多台供液泵组成,将过滤后的冷却液送入供液管网,2台工作,1台备用;泵出口装有压力表和压力传感器,水泵出口压力低时,传讯给控制系统发出报警,并自动切换启动备用泵;
抽气管路:从供液泵组出口总管上分出的一条支管经抽气泵(虹吸原理)进入净液箱,抽气泵吸口与过滤系统的真空箱连接,用于抽出真空箱内可能存在的空气,抽出的空气随净液进入净液箱并排入大气;
再生过程:当系统负压值达到设定上限时,此时负压压力传感器发讯由电控换向阀打开再生气动阀门,净液槽内液体流入真空箱和供液泵中。延时数秒并且真空箱内负压为0时,排屑机构驱动电机启动,过滤刮板带动无纺布向前运动,将固体杂质随着无纺布刮出液箱内;
自动配液、补液控制:当污液槽液位到达警戒液位时,液位控制开关发讯,系统开启配液电磁阀,自动混配器开始工作将配好的新液输入至污液箱中,补液至工作液位后停止补液;浓缩液桶中放置低液位传感器,当桶中浓缩液抽空,控制系统将发出报警信号提示更换新桶;
无纺布的更换:在无纺布的附近装有光电开关,在控制面板上能实时监控无纺布使用情况,当无纺布快使用完时,控制系统将发出报警,提示更换无纺布;
真空无纺布过滤器优点
简单可靠的设计保证了维护的简单性
单极泵只接触过滤后的液体,延长了使用寿命
过滤泵按需供给冷却液,保证了高效运行
脏液箱装有输送链,可以彻底带走固体颗粒
无需气囊或液压塞封闭
滤饼的增加保证了过滤的连贯性
干燥的滤饼从扩展的排屑口排出
排污无需气压,无油雾





辅助设备介绍








